INDUSTRIA / BUSINESS
IBC 2025 . Lawo y Skyline presentan una solución de recursos en Dynamic Media
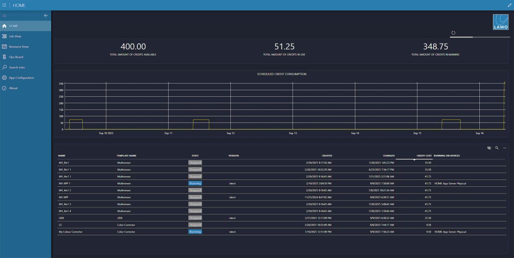
Lawo y Skyline Communications presentan en IBC 2025 una demo conjunta que integra DataMiner y Lawo HOME para programación dinámica de recursos en instalaciones de medios. La solución permite activar y desactivar aplicaciones de procesamiento de forma automatizada y utilizar recursos de cómputo de manera eficiente en producciones en vivo. La alianza apunta a facilitar la producción dinámica y flexible, alineada con la visión de Dynamic Media Facility de la UER. Esta tecnología representa un avance hacia instalaciones mediáticas inteligentes, con programación automatizada, uso eficiente de recursos y control en tiempo real, mejorando la capacidad de adaptación ante demandas cambiantes en producciones broadcast .
AI deRadios.com
El innovador alemán de infraestructura de transmisión Lawo y Skyline Communications, con sede en Bélgica, fabricante de DataMiner, una plataforma xOps transformadora pionera, presentan una demostración conjunta de tecnología evolucionada en IBC 2025 para discutir el potencial y los requisitos previos para la programación dinámica de recursos en Dynamic Media Facilities.
En línea con el creciente impulso de la iniciativa Dynamic Media Facility encabezada por la UER y las emisoras en diferentes partes del mundo, Lawo y Skyline esperan que el futuro de la producción de medios se centre en aplicaciones de procesamiento independientes del hardware. Estos se pueden iniciar y detener según sea necesario, lo que permite a los operadores utilizar la potencia de cómputo disponible de la manera más efectiva posible desde el punto de vista técnico.
En IBC 2025, Skyline y Lawo demostrarán que la integración entre Skyline DataMiner y Lawo HOME está en marcha. Esto incluye programación automatizada, utilización avanzada y granular, monitoreo del sistema, así como un enfoque de aprovisionamiento de recursos y licencias. El escaparate evolucionado en IBC tiene como objetivo fomentar una discusión informada en el área de planificación operativa en un entorno de producción dinámico.
“Lawo y Skyline han presentado nuestra solución conjunta en NAB por primera vez, en IBC demostraremos nuestros últimos complementos y mejoras, incluido el soporte para las aplicaciones Lawo HOME más recientes”, dijo Thomas Gunkel, Director de Mercado de Transmisión de Skyline Communications.
“El procesamiento de señales basado en software para producciones en vivo permite a las instalaciones de medios cambiar dinámicamente sus configuraciones de producción, tanto ad hoc como de forma programada”, agregó Axel Kern, Director Senior de Soluciones de Infraestructura y Nube de Lawo. “Aprovechar todo el potencial de una configuración de Dynamic Media Facility depende intrínsecamente de una capa de orquestación que automatiza completamente la provisión de aplicaciones de procesamiento, licencias, núcleos de CPU y capacidad de red, así como la capacidad de pronosticar la utilización y las posibles colisiones de solicitudes de recursos”.
La solución propuesta por Skyline Communications rastrea la utilización actual de los recursos de procesamiento y monitorea las solicitudes de aplicaciones programadas. El objetivo es proporcionar un funcionamiento sin fisuras y sin fricciones en todas las capas de infraestructura a través de una interfaz de usuario intuitiva.
En IBC 2025, DataMiner de Skyline y las aplicaciones HOME y HOME de Lawo se ejecutarán en una configuración conjunta que muestra la colaboración perfecta entre la gestión de recursos y las operaciones en vivo. La demostración destacará la utilización y adaptación ágil de recursos basada en ajustes programados y en tiempo real para configuraciones de procesamiento, rutas de señales y administración de licencias.
Una mejora clave agregada a la interoperabilidad es el monitoreo avanzado de las aplicaciones HOME y los hosts de procesamiento dentro de DataMiner, lo que proporciona una notificación proactiva para los usuarios al resaltar los problemas actuales y los posibles cuellos de botella para futuras producciones, para garantizar una toma de decisiones informada.
Tanto Skyline Communications como Lawo esperan mostrar el nivel actual de integración y aprender qué más esperan los profesionales de la radiodifusión de un sistema de programación que activa cambios de configuración intuitivos, automatizados y confiables dentro de una instalación de Dynamic Media.
Skyline Communications es el líder mundial en soluciones integrales de orquestación y administración de redes de múltiples proveedores para las industrias de medios, banda ancha y telecomunicaciones. Su plataforma insignia, DataMiner, permite a los proveedores de servicios y a las empresas gestionar ecosistemas operativos complejos en cualquier proveedor, tecnología o dominio. La arquitectura abierta y basada en estándares de DataMiner proporciona potentes capacidades de monitoreo, control, automatización y análisis, lo que ayuda a las organizaciones a optimizar los flujos de trabajo, garantizar la calidad del servicio y aumentar la eficiencia operativa. Con implementaciones en más de 100 países, Skyline Communications apoya a clientes de todo el mundo con soluciones escalables que evolucionan junto con tecnologías y modelos comerciales que cambian rápidamente. Para obtener información adicional, visite https://skyline.be.
Acerca de Lawo
Lawo es un socio tecnológico global con una larga historia de ofrecer soluciones innovadoras para flujos de trabajo de producción de medios en vivo. Con un enfoque unificado que combina la gestión y el control del flujo de trabajo, E/S físicas, procesamiento e interfaces humanas, Lawo crea soluciones optimizadas para producciones que incluyen transmisión de televisión y radio en el aire, artes escénicas, lugares de culto y AV profesional. El valor para el cliente se impulsa a través de la simplicidad, la agilidad, la flexibilidad técnica y comercial, y a través de su equipo de expertos apasionados por permitir la creación de contenido de clase mundial. Los productos Lawo se fabrican con los más altos estándares de calidad en Rastatt, Alemania. Para obtener información adicional, visite www.lawo.com.
